Nouvelle version de NaemonBox basé sur Naemon. Elle a été créée par Mark Gadi webmaster de MG Monitoring.
Cette architecture est basée sur le moteur Naemon (dernier fork de Nagios) accompagné d'une interface Thruk et du broker Mk livestatus. Le moteur de graphes de performances PNP4Nagios est préconfiguré ainsi que la cartographie Nagvis. Cerise sur le gâteau, Glpi est fourni avec le plugin FusionInventory fonctionnel et un service web associant les alertes de Naemon aux tickets de GLPI. Nouveauté de la version 0.0.5, Cacti, Syslog et ntop ont été ajouté. Une petite customisation sympathique avec linuxlogo et une coloration syntaxique du bash.
Cette architecture est basée sur le moteur Naemon (dernier fork de Nagios) accompagné d'une interface Thruk et du broker Mk livestatus. Le moteur de graphes de performances PNP4Nagios est préconfiguré ainsi que la cartographie Nagvis. Cerise sur le gâteau, Glpi est fourni avec le plugin FusionInventory fonctionnel et un service web associant les alertes de Naemon aux tickets de GLPI. Nouveauté de la version 0.0.5, Cacti, Syslog et ntop ont été ajouté. Une petite customisation sympathique avec linuxlogo et une coloration syntaxique du bash.
1 Installation
Pour installer NaemonBox, nous aurons besoin d'une machine sous Debian 7.x avec une installation minimum et un accès sur l'Internet. Si vous utilisez une VM, installez ssh et les VMtools. 1 Go de RAM est fortement conseillé pour un fonctionnement optimal. Récupérez les sources sur le GitHub et décompressez l'archive dans un dossier. La machine s'appellera naemonbox5. Dans notre exemple, nous utiliserons le dossier /usr/local/src. Avant de lancer l'installation, je vous propose certaines modifications.
Lors du redémarrage, la page web de Naemon avec l'interface Thruk pose problème comme la copie d'écran ci-dessous.

Je ne suis pas un grand spécialiste d'Apache mais j'ai trouvé cette solution. Supprimez le fichier thruk_cookie_auth_vhost.conf dans le dossier /etc/apache2/conf.d. Redémarrez le service apache2 et Thruk fonctionne de nouveau.
1.1 Amélioration de l'installation
Nous allons associer le nom de l'ordinateur hôte aux applications Naemon, Nagvis, Cacti et Glpi. Cette modification permettra une meilleure prise en compte des tickets d'incident. Petite modification pour le paquet linuxlogo. Nous modifierons le fichier snmptt.conf pour prendre en compte les traps par l'adresse IP.
L'archive étant décompressé, remplacez le fichier snmptt.conf dans le dossier naemonbox/snmp et le fichier bashrc dans le dossier naemonbox/contrib. Renommez le fichier bashrc avec un point devant son nom pour le rendre invisible. Et enfin, remplacer le fichier install par celui-ci.
Attention, vous devez ajouter le dépôt non-free pour APT. Commencez l'installation.
L'archive étant décompressé, remplacez le fichier snmptt.conf dans le dossier naemonbox/snmp et le fichier bashrc dans le dossier naemonbox/contrib. Renommez le fichier bashrc avec un point devant son nom pour le rendre invisible. Et enfin, remplacer le fichier install par celui-ci.
Attention, vous devez ajouter le dépôt non-free pour APT. Commencez l'installation.
cd naemonbox ./install
Ensuite, saisissez le mot de passe administrateur pour la base de données.
#################################################################### # # # # # # # Thanks for using Naemonbox # # by MG-MONITORING # # # # v:0.0.5 # #################################################################### Installation started on samedi 13 décembre 2014, 21:27:26 (UTC+0100) ------------------------------------------------------------------------ Install MySQL specific packages and settings ------------------------------------------------------------------------ Enter MySQL root password:
Puis, prenez un café, en fonction de la puissance de la machine et de votre accès Internet, patientez quelques minutes.
+------------------------------------------------------+ NAEMONBOX STATUS : +------------------------------------------------------+ Mode : STATIC Hostname : naemonbox5 IP : 172.16.209.112 +------------------------------------------------------+ Don't forget to put those values in your oat ini file --> NaemonBoxServerHostname=naemonbox5 --> NaemonBoxServerIP=172.16.209.112 ln -s /usr/bin/mail /bin/mail --> NaemonBoxServerSubnetMask=255.255.255.0 --> NaemonBoxServerGateway=172.16.209.2 --> NaemmonBoxServerDNSServer1=172.16.209.2 --> NaemonBoxServerDNSServer2= --> NaemonBoxServerDNSSuffix=localdomain +------------------------------------------------------+ Mysql Status.... : OK (57972) Apache Status.... : OK (58285 58289 58330 58334 58335 58336 58337) Naemon Status.... : OK (50906 50908 50909 50911 50912 50928) Pnp4nagios Status : OK (50956) Rsyslog Status... : OK (57520) Snmpd Status..... : OK (51050) Snmptrapd Status. : OK (51054) Go to URL: http://172.16.209.112/
Vous devez obtenir ce résultat à la fin de l'installation. Nous allons découvrir votre NaemonBox.
2 Découverte de NaemonBox
Connectez-vous à l'url (adresse IP) de votre NaemonBox. Une page d'accueil sobre s'affiche avec une barre de menu vous permettant de choisir les divers composants de votre serveur.
2.1 Naemon
Commençons par Naemon, l'outil de supervision. Connectez-vous avec l'identifiant par défaut admin/admin.
Au bout de quelques minutes, votre supervision est opérationnelle.
On remarquera l'affichage du nom d'hôte et nouveauté de la version 0.0.5 : le raccourci en bas à gauche pour nagvis.
2.2 PNP4nagios
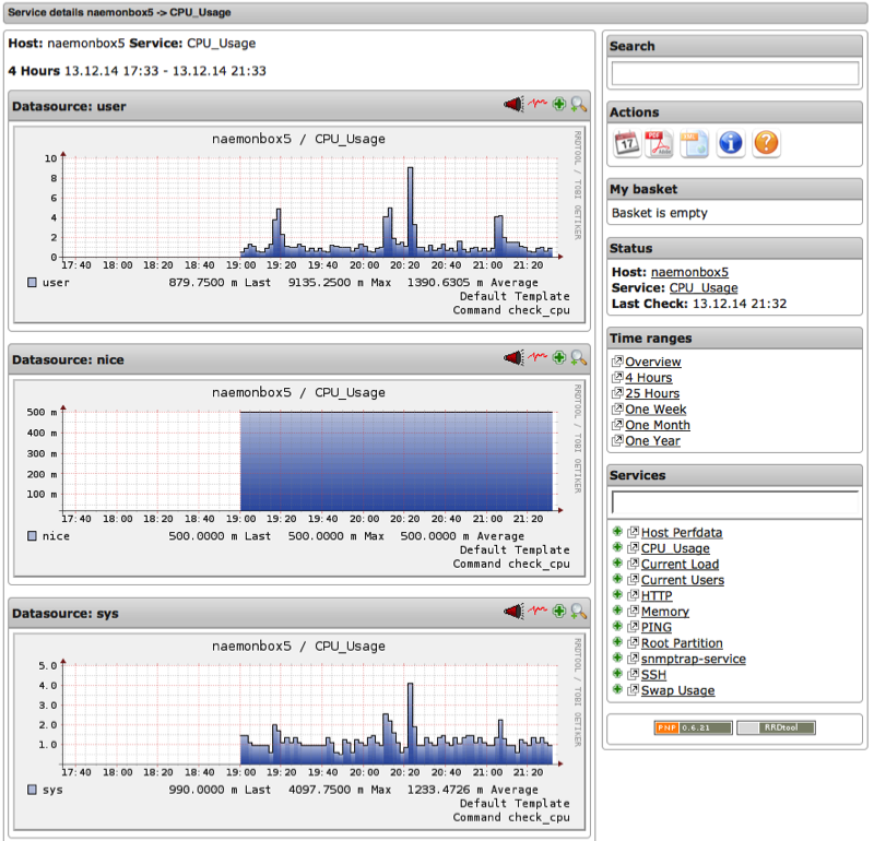
PNP4nagios, l'outil pour les graphes de performance fonctionne, il suffit de cliquer sur les icônes symbolisées par une toile d'araignée rouge. A la première connexion, il faudra se connecter avec admin / admin.
Vous accédez aux graphe de PNP4nagios.
2.3 Nagvis
Continuons par l'outil de cartographie. Connectez-vous en admin/admin.
Cliquez sur la carte monitoring
Un exemple de carte est fourni avec NaemonBox.
Les liens sont préconfigurés, en cliquant sur l'hôte on arrive directement à la page des services Naemon.
2.4 GLPI
Maintenant, découvrons GLPI, outil de parc informatique. Connectez-vous en admin/admin
Deux modules intéressants ont été pré-configurés. Le premier est un web-service permettant de remonter automatiquement les notifications de Naemon dans les tickets de Glpi. Avec la modification proposée, les tickets d'incidents sont associés à l'ordinateur inventorié dans GLPI.
Le deuxième, fusioninventory, est un agent permettant la remontée automatique des paramètres du serveur. La page d'inventaire de Glpi est renseignée par fusioninventory.
2.5 Cacti
Dans cette version, vous aurez accès à Cacti. Connectez-vous en admin/admin. Ntop et Syslog sont intégrés à l'interface comme le montre les copies d'écran ci-dessous.
les graphes
ntop
syslog
C'est terminé pour cette nouvelle version. Nul doute que Mark nous réserve une nouvelle version dans les jours prochain.
